Maker.io main logo

M5Stack COM. LoRaWAN Using Arduino IDE

144

2021-06-04 | By M5Stack

License: General Public License Arduino

* Thanks to the project info and source code provided by @KeHoSoftware
 
 
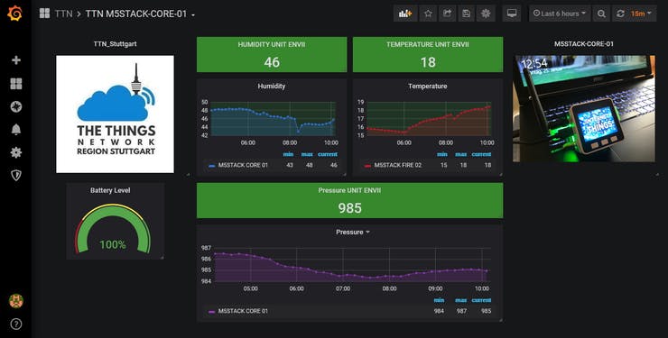
Story
Mfr Part # M031-C
COM.LORAWAN 868MHZ ASR6501
M5Stack Technology Co., Ltd.
More Info
View More Details
Mfr Part # U004
PIR MOTION SENSOR (AS312)
M5Stack Technology Co., Ltd.
4,67 €
View More Details
Mfr Part # K002
ESP32 GREY KIT WITH 9AXIS SENSOR
M5Stack Technology Co., Ltd.
More Info
View More Details
Add all DigiKey Parts to Cart
Have questions or comments? Continue the conversation on TechForum, DigiKey's online community and technical resource.